Tenable Blog 第1回「Tenable One AI Exposure:大規模な AI 活用に対するセキュリティ新標準」 3枚目の写真・画像 | ScanNetSecurity
2026.05.26(火)

Tenable Blog 第1回「Tenable One AI Exposure:大規模な AI 活用に対するセキュリティ新標準」 3枚目の写真・画像

 AI エクスポージャー管理のギャップとは、セキュリティチームが直面する 3 つの課題に対する可視性を指します。「(1)従業員がどのように AI を使用しているか」「(2)AI がどこで稼働しているか」そして「(3)組織内外の相互接続されたシステム全体で AI エクスポージャーがどのように蓄積されているか」です。AI エクスポージャーは、さまざまな理由から測定が困難です。 理由の 1 つは、それが従来のサイバーリスクとは同じ姿をしていないという点です。

脆弱性と脅威
PR
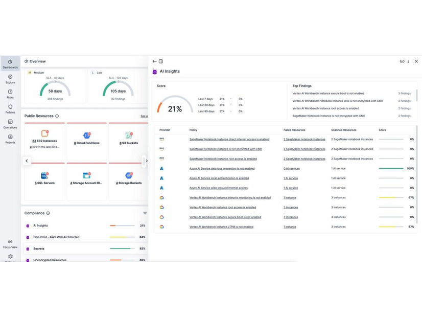
Tenable One AI Exposure を使用した AI セキュリティリスクの軽減のダッシュボード
Tenable、2026年1月 Tenable One AI Exposure を使用した AI セキュリティリスクの軽減のダッシュボード

カテゴリ別新着記事

「経理」「営業」「企画」「プログラミング」「デザイン」と並ぶ、事業で成功するためのビジネスセンスが「セキュリティ」
「経理」「営業」「企画」「プログラミング」「デザイン」と並ぶ、事業で成功するためのビジネスセンスが「セキュリティ」

ページ右上「ユーザー登録」から会員登録すれば会員限定記事を閲覧できます。毎週月曜の朝、先週一週間のセキュリティ動向を総括しふりかえるメルマガをお届け。(写真:ScanNetSecurity 永世名誉編集長 りく)

×